For Your Industry
Knowing how to spot competitor price changes before they impact your business is no longer optional — it’s a critical competitive advantage. In today’s data-driven markets, prices shift in real time across marketplaces, brands, and regions. If you miss those competitor price changes, you risk losing visibility, eroding profit margins, or reacting too slowly to stay competitive.
By learning how to spot competitor price changes using automation, alerts, and real-time data, businesses can stay one step ahead of the market. The key lies in combining speed, accuracy, and actionable insights — and that’s exactly where tgndata’s real-time pricing intelligence helps companies outperform their competitors.
 
															When you rely on outdated or incomplete competitor data, you’re always a step behind the market. That lag can be costly.
If your rivals drop prices and you don’t notice immediately, your offers may appear overpriced — even if your value is better.
On the flip side, if competitors raise prices and you don’t react, you could miss an opportunity to capture more margin while staying competitive.
Without visibility into competitor discounts or campaigns, your own promotions can overlap, wasting resources and confusing customers.
In short: Every missed price change translates to a missed opportunity or unnecessary loss.
Understanding why businesses fail to spot pricing shifts is the first step toward solving it.
Many teams still rely on spreadsheets or manual price checks. This approach is slow, error-prone, and unsustainable for large catalogs.
If your pricing data updates only once a day, you’re always reacting to yesterday’s market — not today’s.
Incorrect mapping between your products and competitors’ leads to false signals or missed updates entirely.
When pricing, marketing, and sales operate separately, insights don’t circulate fast enough for timely action.
Modern pricing isn’t about reacting — it’s about predicting and preempting.
It’s the continuous collection, analysis, and alerting of market price changes — in seconds, not hours.
This technology monitors competitors’ product catalogs, detects shifts instantly, and triggers alerts so your pricing and marketing teams can respond before customers notice.
In eCommerce, travel, retail, and SaaS, competitor price changes can occur hundreds of times a day. Without automation, you can’t keep up.
Real-time data helps you:
Maintain pricing accuracy and competitiveness.
Identify anomalies (like undercutting or flash sales).
Avoid unnecessary reactions by filtering irrelevant changes.
Here are five proven, data-driven steps to detect price shifts early and act strategically.
Manual monitoring is outdated. Modern businesses use AI-powered scraping and data integration tools to collect competitor prices continuously from multiple channels — websites, marketplaces, and APIs.
Automation ensures you’re always working with fresh data and reduces human error.
tgndata Insight:
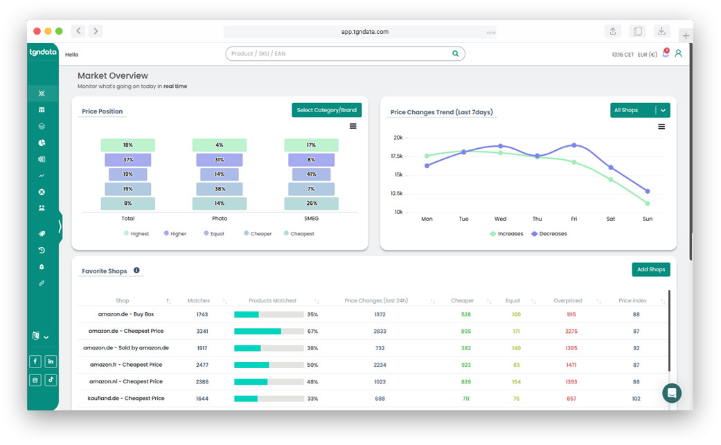
tgndata delivers real-time competitor price tracking and promotions monitoring, so your pricing data updates the moment the market moves.
To compare accurately, you need precise product matching — mapping your SKUs to equivalent competitor products even when names or attributes differ.
AI-based matching systems analyze product details, specifications, and imagery to create accurate one-to-one or one-to-many relationships.
Without this, even the most advanced monitoring tools produce false positives.
Set up smart alerts that notify you only when meaningful changes occur.
Examples of pricing alert rules:
Notify if a competitor’s price drops by >3%.
Flag promotions that undercut your best seller.
Highlight sudden price hikes that signal supply issues.
By defining thresholds, you prevent alert fatigue and focus only on actionable insights.
Data isn’t valuable in isolation. Integrate competitor price feeds into your pricing software, CRM, and marketing automation tools.
This alignment ensures teams react together:
Pricing adjusts strategies instantly.
Marketing recalibrates promotions.
Sales refines negotiation tactics.
tgndata Tip:
tgndata’s API and dashboard solutions make it easy to share competitor pricing intelligence across your organization, ensuring consistency and speed.
Price changes aren’t always random; they often align with promotional calendars or seasonal demand cycles.
By tracking patterns, you can anticipate future competitor actions.
For example:
Competitors may discount consistently before major holidays.
Certain brands might adjust prices mid-week or end-of-month.
Detecting these patterns lets you plan proactive responses instead of reactive ones.
To measure the effectiveness of your price monitoring strategy, track these KPIs:
| Metric | Definition | Why It Matters | 
|---|---|---|
| Data Freshness | Average time between market change and system update | The shorter, the better — real-time visibility wins. | 
| Match Accuracy Rate | % of correctly mapped competitor products | Prevents false signals and ensures valid insights. | 
| Alert Relevance | % of alerts that lead to action | Indicates how well your rules are configured. | 
| Price Index | Your average price vs. market average | Helps track competitiveness over time. | 
| Reaction Time | Average time from alert to action | Measures operational agility. | 
Catching competitor price changes early isn’t just defensive — it’s strategic.
When you know competitors are about to drop prices, you can plan your own campaigns ahead of time — or hold back if it’s not necessary.
Real-time data helps you understand which price changes truly affect your demand, so you can avoid unnecessary markdowns.
Consistent, responsive pricing builds confidence and fairness — key drivers of long-term loyalty.
| Mistake | Impact | Solution | 
|---|---|---|
| Monitoring manually | Slow reaction, incomplete data | Automate collection and alerts | 
| No product matching | False or missed comparisons | Use AI-based mapping tools | 
| Ignoring promo data | Missed context for price changes | Track promotions alongside prices | 
| Too many alerts | Alert fatigue | Use thresholds and relevance filters | 
| Siloed teams | Slow response | Integrate pricing, sales, and marketing data | 
At tgndata, we help organizations detect and act on competitor price changes before they impact revenue or brand perception.
Our solutions provide:
Real-time competitor data across multiple regions and channels.
Automated promotion tracking and alerts for faster decision-making.
Custom dashboards and APIs for seamless integration with your internal systems.
With tgndata, your team doesn’t just react to competitor moves — it anticipates them.
Explore tgndata’s Real-Time Pricing Intelligence Tools →
Read: The Hidden Cost of Inaccurate Price Monitoring →
Read: Aligning Pricing Data with Marketing & Sales →
In modern commerce, speed is strategy. The ability to spot competitor price changes before they impact you is no longer optional — it’s essential.
Companies that rely on real-time pricing intelligence and automated alerts outperform those using outdated, reactive approaches.
By partnering with tgndata, you can ensure your pricing strategy evolves as fast as the market — helping you maintain profitability, agility, and customer trust.
 
					 
					 
					 
					 
					 
					 
					 
															 
															 
															 
															 
															 
															 
															 
															 
															 
															 
															Missing an important marketplace?
Send us your request to add it!